Testing SDK Integration
SDK integration is the starting point for using DFINERY. SDK integration is absolutely necessary for using DFINERY.
This document provides a step-by-step guide to verifying successful SDK integration for the following four items:
SDK Basic Integration Status (App/Web) Check if SDK installation and execution were successful.
Event/Event Attribute Data Occurrence (App/Web) Check whether the event set in the App or Web has been collected normally.
User identification information Verify that user identification information such as external ID (user ID) and phone number has been collected normally during the login or membership registration process.
User Profile Attribute Information Verify that user profile attribute information such as name and gender has been collected normally.
Check SDK Basic Integration Status
If the SDK is installed and running normally, the session execution (df_start_session) event is automatically called when you run the app or access the web.
After running the app or accessing the web, check the SDK integration status by checking whether the session execution (df_start_session) event is called according to the procedure below. You can check it within about 30 minutes after running the app or accessing the web page in the report in the console.
Path
Console left menu: Analysis > Reports
Click the 'Create Report' button
Click the '+Create Report' button in the upper right corner to create a new report.
Metrics, Group By settings
In the right area of the report creation page, set the metrics and group by as follows.

Metric: Total events/count
Group By > Event/Event Properties: The data that can be confirmed for each Group By item in the DFN Library Platform, Event Name, and Device Model Example screen is as follows.
DFN Library Platform: Android, iOS, Web
Event Name: Session Execution
Device Model: ex) SM-G960N / iPhone13,2 / Chrome
💡 Note
You can check your device model using the following methods:
How to check your Android device model: Settings > About phone > Check the model name
How to check your iOS device model:
1. Settings > General > About > Check Model Number
2. [iOS Device Model] Compare the Model Number and Identifier columns in the list
Click the Apply button
Click the 'Apply' button at the bottom right to load the report data.
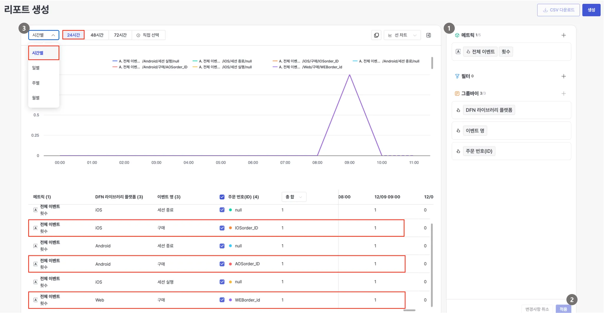
Check session execution events
Select the generated report by hour (24 hours). Check if the session launch (df_start_session) event was collected on the test device or browser at the time the test was performed.
Check event Integration
You can check the events and event attribute data that occurred in the app or web directly in the console report. The report is available approximately 30 minutes after the event is called in the app or web.
Path
Console left menu: Analysis > Reports
Click the 'Create Report' button
Click the '+Create Report' button in the upper right corner to create a new report.
Metrics, Group by settings
In the right area of the report creation page, set the metrics and group by as follows.

Metric: Total events/count
Group By > Event/Event Attributes: DFN Library Platform, Event Name, Event Attributes (ex. Order Number (ID)).
The data confirmed for each Group By item in the example screen is as follows.
DFN Library Platform: Android, iOS, Web
Event name: Login, Purchase, Add to Cart, etc.
Event property: Event property value
You can set up to 3 group buys.
Click the Apply button
Click the 'Apply' button at the bottom right to load the report data.
Check event name and event attribute data
Select the generated report by hour (24 hours). Check the event and event attribute data called at the time the test was performed.
Verify user identification information
User identification information is data that distinguishes users, such as external ID (user ID), email, mobile phone number, Kakao ID, and Line ID. User identification information set in the app or web can be checked in the user profile list in the console within about 5 minutes after setting the user identification information.
Path
360Console left menu: Customer > User Profile 360
Retrieve user identification information
Enter keyword > Filter all > Enter the identifier you set
Search for user identification information set in the app or web. For example, if the external ID is set to 'DFNuser' , search for the keyword 'DFNuser' .

Verify user identifier
Check the list of matches for your search keywords.

Check user profile attribute information
User profile attributes are user attribute information such as name and gender. You can check the user profile information set in the app or web in the console. User profile attribute data can be checked within approximately 10 minutes from the time of setting.
Prerequisites
The user profile property you want to set must be changed to enabled in the console. [Create User Profile Property]
Path
Console left menu: Customer > User Profile 360
Retrieve user identification information
Searches for user identification information that has set a user profile by keyword. ex) External ID: If the user profile name is set to DFINERY in DFNuser , search for the DFNuser keyword.
※ For security purposes, please link the unique number used for internal management purposes. (Ex. Even if the external ID is dfinery123, data linking is required, such as 1230102301)
Enter the basic information page
Select the integrated ID from the keyword search results to enter the basic information page.

Check user profile information
Check the user profile information set in the app or webpage. ex) Standard user properties - Name: DFINERY

Last updated